Crypto news: We bring you a roundup of what’s been happening in crypto this week. And the biggest news event of the week came in the form of a bill presented to Congress which may have grave implications for virtual private network (VPN) users.
The bipartisan “Restricting the Emergence of Security Threats that Risk Information and Communications Technology (RESTRICT)” act was unveiled in early March.
Virtually No Privacy
The bill, if passed, would attempt to identify “information and communications technology products and services holdings that pose undue or unacceptable risks.”
That could include VPNs if they are used to access banned websites like TikTok. But ambiguity in the drafting of the legislation means it could target software used by more than one million users in the U.S.
If the bill is approved, there is a potential punishment of 20 years in jail or a $1 million fine. Or both.
At the heart of the issue is America’s belief that China has access to TikTok user data. TikTok is owned by Chinese tech company ByteDance. And critics are highlighting the fact the proposed legislation is similar to that of China, which has some of the toughest censorship laws in the world.
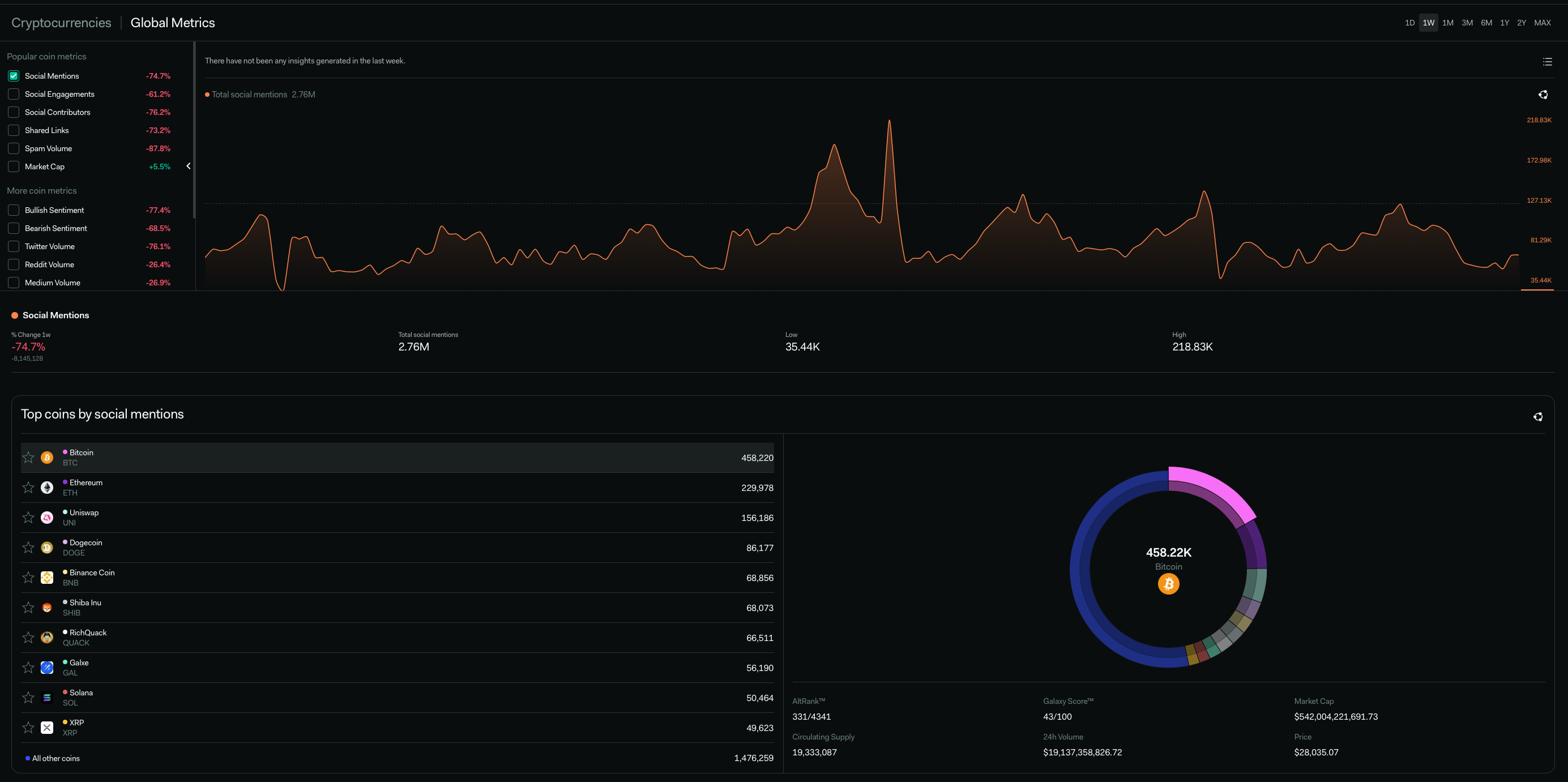
Crypto News – Socially Speaking
A Ripple of Cheer?
Has someone heard something we haven’t? Last week saw Ripple XRP social mentions skyrocket, along with its price – up 21% in the preceding seven days. Figures from LunarCrush showed that when market and social performance are combined, XRP emerged as the number one ranking digital asset.
Social engagement rose by more than 100%. However, the reason for the excitement is unclear as the court case between Ripple and the Securities and Exchange Commission (SEC) appears no closer to a conclusion.
This Week in NFT Sales
USD Not Too Big to Fail
Former Coinbase chief technology officer Balaji Srinivasan has a bit of a downer on the U.S. economy. Last week, he predicted Bitcoin would reach $1 million in three months due to impending hyperinflation in the United States.
And this week he follows up with a prophecy that Bitcoin will eventually replace the dollar as the global reserve currency. But that’s only after it displaces the Chinese renminbi, which will get there first.
Although his view may not be accepted universally, there is evidence that the USD is weakening against other currencies.
The US Dollar Index is down 8.9% in the last six months and has lost 1.34% of its value in the past year. The USDX measures the value of the USD relative to a basket of other major fiat currencies.
The fall in value of the dollar is due to a heady mix of recessionary fears, interest rate hikes and the recent collapse of major U.S. banks.
Meanwhile, Bitcoin has woken from its crypto winter slumber and posted gains of 46% in the past six months. With most of these gains being attributed to the economic woes of the U.S.
But before we get too carried away, experts believe that any growth in Bitcoin price is unlikely to reach levels predicted by believers in hyperbitcoinization.
Another Exchange Bites the Dust
Beaxy has become the latest exchange to incur the wrath of the U.S. authorities. The SEC is alleging the exchange operated without registering as a national securities exchange, broker or clearing agency. The announcement forced the exchange to suspend services with immediate effect.
The SEC further charged Beaxy with raising $8 million through the unregistered offering of its native token, BXY. The regulator also alleges that the exchange’s founder, Artak Hamazaspyan, used $900,000 for personal use, including gambling.
Crypto Coin News
It was a bumper week for Ripple XRP, as detailed above, up nearly 24%. And Stellar (XLM) returned a respectable 20%. Meanwhile, the biggest losers were Stacks (STX), down 20%, and Mina (MINA), down by nearly 17%.





