Porsche is the latest luxury brand to hop on the non-fungible token (NFT) bandwagon, however buyers have not been getting on board.
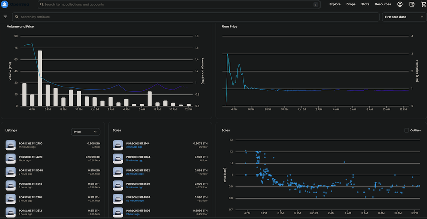
The sports car manufacturer launched an NFT collection featuring its 911 model in a series of 7,500. Apparently in celebration of its iconic vehicle, Porsche has set the mint price for each at 0.911 Ethereum. However, the price does not seem to reflect market sentiment, as one day after the launch roughly 6,000 are still available, some 80% of inventory.
Porsche NFTs Stall
Commentators on Twitter were also not impressed with the arbitrary price point. “No one minting at 0.911 when no buyers here,” said BeniTheJett. “They can’t say the entire NFT community didn’t try to warn them.” Porsche 911 NFTs have been subsequently trading on OpenSea for as low as 0.85 ETH.
In fact, upon inspection, the launch has played out similarly to many other whitelistings. Upon public launch, those with more exclusive access capitalized on the momentary demand by cashing out as the price initially spiked. Sales have since stagnated, seemingly below the mint price set by Porsche, which could ultimately seal the collection’s fate.
Luxury NFTs Rising in Popularity
Porsche is not alone among luxury brands to have made the foray into NFTs, in spite of sinking sales. In addition to declining volumes, last year was characterized by fashion brands increasing their presence in the metaverse.
For instance, Gucci’s then creative director Alessandro Michele, and digital artisan Wagmi-san, launched the 10KTF Gucci Grail collection. The luxury fashion brand launched the collection as part of its Gucci Vault, its “experimental online space.” Meanwhile, Dolce & Gabbana partnered with Polygon-based Metaverse fashion company UNXD and Chainlink for the DGFamily Glass Box reveal.
But while low sales have demonstrated little consumer appeal for what seem to be digital retail goods, another automobile company has also been utilizing the same technology in perhaps a more instructive way.
Italian automobile manufacturer Alfa Romeo is launching a pair of SUVs this year that will each retain NFTs. Drivers can then use these tokens to produce a blockchain-based certificate about the car performance, for service and resale purposes.





