Almost 90% of Cardano addresses are already in the red. In addition, the Cardano transaction volume is falling sharply, as is the number of active addresses.
BeInCrypto looks at some key on-chain metrics indicating Cardano holders are feeling the pinch.
Around 90% of Cardano Addresses Are Losing
Around 90% of Cardano addresses are currently in the red. Just under 7.11% of addresses could sell at a profit at the current market price, while around 3.1% could sell without profit or loss.
Previously, the number of addresses in the loss zone was still around 80%. Accordingly, the number of loss-making addresses is steadily increasing.
Read More: Best Crypto Sign-Up Bonuses in 2023
Cardano Transaction Volume Decreases Sharply
The cardano transaction volume has also fallen drastically again after having previously risen sharply.
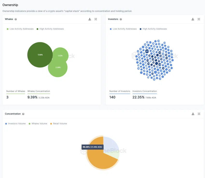
The Number of Large Investors Continues to Fall
The number of large investors also continues to decrease, as it has fallen by two addresses within the past few weeks.
Around 22.35% of ADA Supply is currently in the hands of 140 major investors. 9.4% are in the addresses of three whales, whereas the majority, around 68%, is distributed among small investors.
The Number of Daily Active Addresses Has Decreased by 100%
The number of active addresses has halved in the last seven days.
They’re down 100%, according to data from IntoTheBlock. New addresses and addresses without ADA coins are also affected.
The Total Number of ADA Addresses Continues to Increase
However, the total number of Cardano addresses still shows an upward trend.
In the last 30 days, the average number of Cardano addresses with ADA balance was around 4.4 million
The Telegram Sentiment Towards Cardano Is Currently Balanced
The negative news is currently increasing instead of predominantly positive sentiment on Telegram.
There have been 199 positive days and 138 negative messages in the last seven days. The number of Telegram users or members of the Cardano group has also been showing a downward trend for a few weeks.
Read More: Best Upcoming Airdrops in 2023





